PVOIL bị xử phạt 130 triệu đồng do vi phạm dự trữ xăng dầu
Tổng Công ty Dầu Việt Nam – CTCP (PVOIL; UPCoM: OIL) vừa gây chú ý khi nằm trong danh sách doanh nghiệp bị xử phạt do vi phạm quy định về dự trữ xăng dầu.

Thông tin từ Cục Quản lý và Phát triển thị trường trong nước (Bộ Công Thương) cho biết, trong đợt giám sát việc thực hiện nguồn cung và dự trữ lưu thông xăng dầu từ ngày 11/3 đến 31/3, cơ quan này đã làm việc với 26 thương nhân đầu mối.
Qua kiểm tra, cơ quan chức năng đã lập biên bản vi phạm hành chính đối với 3 doanh nghiệp, gồm: Công ty CP Vật tư xăng dầu Hải Dương, PVOIL và Công ty TNHH xăng dầu Vĩnh Long Petro. Các doanh nghiệp này bị xác định không duy trì mức dự trữ xăng dầu bắt buộc hoặc duy trì thấp hơn mức tối thiểu theo quy định. Mỗi đơn vị bị xử phạt 130 triệu đồng.
Ngoài các trường hợp đã xử lý, cơ quan quản lý cho biết đang tiếp tục làm việc với 5 thương nhân đầu mối khác có dấu hiệu vi phạm liên quan đến mức dự trữ tối thiểu. Trong đó, có trường hợp xuất hiện dấu hiệu găm hàng, hiện đang được xác minh để xử lý theo quy định. Động thái này diễn ra trong bối cảnh cơ quan quản lý tăng cường siết chặt kỷ cương thị trường, nhằm bảo đảm an ninh năng lượng quốc gia.
PVOIL được thành lập năm 2008, hiện là một trong những đầu mối xăng dầu lớn tại Việt Nam với khoảng 950 cửa hàng, chiếm khoảng 23% thị phần nội địa, chỉ đứng sau Petrolimex. Doanh nghiệp là đơn vị thành viên của Tập đoàn Công nghiệp – Năng lượng Quốc gia Việt Nam với cổ đông chi phối nắm giữ hơn 80,5% vốn.

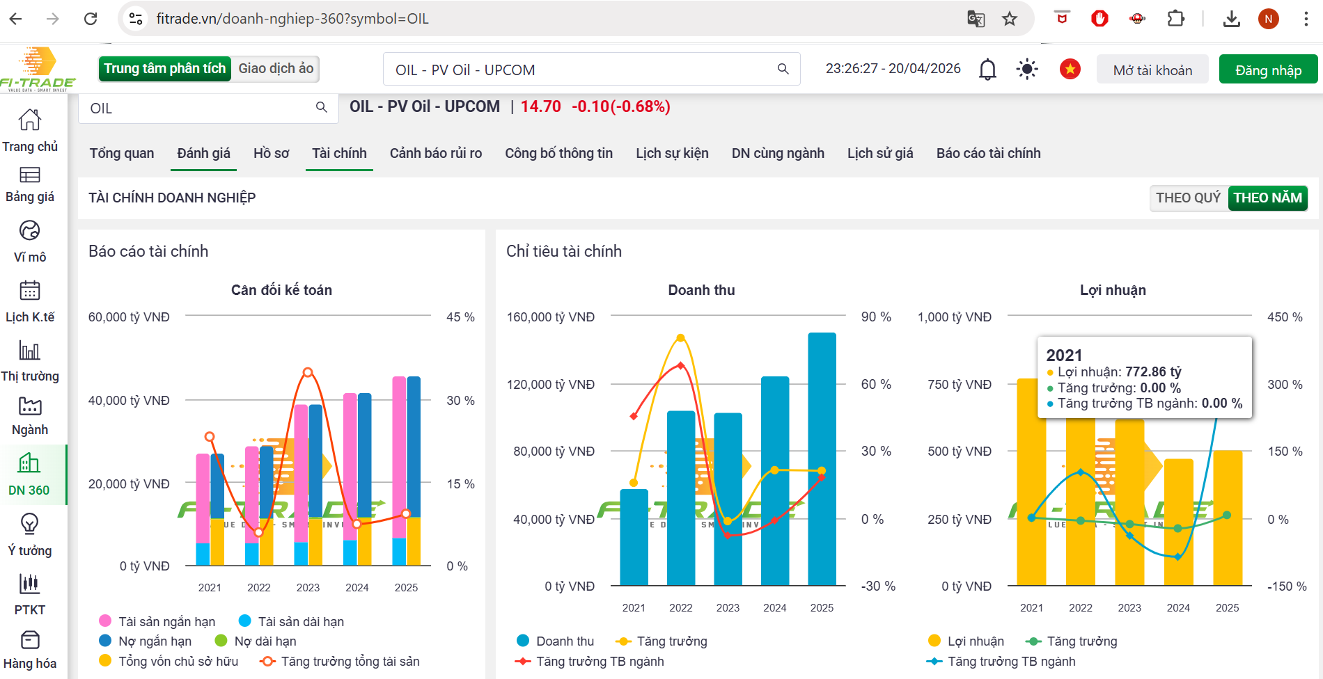
Năm 2025, PVOIL ghi nhận doanh thu hơn 150.000 tỷ đồng, tăng khoảng 20% so với năm trước và là mức cao nhất trong lịch sử hoạt động. Lợi nhuận sau thuế đạt khoảng 503 tỷ đồng, tăng nhẹ so với mức 474 tỷ đồng của năm 2024.
Tuy nhiên, biên lợi nhuận tiếp tục chịu áp lực khi chi phí bán hàng lên tới 2.886 tỷ đồng, chi phí quản lý doanh nghiệp 1.087 tỷ đồng và chi phí tài chính khoảng 450 tỷ đồng, chủ yếu là lãi vay. Doanh nghiệp cũng ghi nhận khoản lỗ 176 tỷ đồng từ các công ty liên doanh, liên kết, trái ngược với mức lãi của năm trước.
Tại thời điểm cuối năm 2025, tổng tài sản của PVOIL đạt hơn 45.600 tỷ đồng, trong đó tài sản ngắn hạn chiếm gần 39.000 tỷ đồng. Đáng chú ý, hàng tồn kho chỉ còn khoảng 2.778 tỷ đồng, giảm mạnh so với năm trước và là mức thấp nhất kể từ năm 2021.
Tăng tốc chuyển dịch sang năng lượng mới
Bước sang năm 2026, PVOIL đang đẩy mạnh chiến lược chuyển đổi sang hệ sinh thái năng lượng đa dạng, thích ứng xu hướng điện hóa.
Trong quý I/2026, doanh nghiệp ước đạt sản lượng kinh doanh hơn 1,6 triệu m³/tấn xăng dầu, đồng thời mở thêm 37 cửa hàng, nâng tổng số lên 986 cửa hàng trên toàn quốc.
Thông qua hợp tác với VinFast và V-Green, PVOIL đã tích hợp hệ thống trạm sạc xe điện tại hơn 460 cửa hàng, với tổng cộng gần 2.400 điểm sạc. Ngoài ra, doanh nghiệp đã triển khai gần 500 trạm sạc ô tô điện và hơn 400 tủ đổi pin xe máy điện.
Song song với đó, PVOIL đang chuẩn bị triển khai kinh doanh xăng sinh học E10 trên toàn hệ thống từ tháng 4/2026, đồng thời xúc tiến tham gia thị trường nhiên liệu bay (Jet A1), dự kiến vận hành từ quý IV/2026.
Các mô hình kinh doanh kết hợp như trạm dừng nghỉ, kiosk Highlands Coffee, cửa hàng tiện lợi PV Mart, dịch vụ chăm sóc xe và dự án thu gom dầu ăn đã qua sử dụng để sản xuất nhiên liệu hàng không bền vững cũng bước đầu được thử nghiệm thực tế.
Chiến lược phát triển dài hạn của tổng công ty là chuyển dịch sang mô hình kinh doanh năng lượng đa dạng, từng bước tiếp cận các sản phẩm nhiên liệu sinh học, hydrogen, amoniac và gia tăng ứng dụng chuyển đổi số trên toàn hệ thống vận hành.
Năm 2026, doanh nghiệp đặt kế hoạch doanh thu hợp nhất khoảng 150.700 tỷ đồng, gần như đi ngang so với năm trước, trong khi lợi nhuận sau thuế dự kiến tăng 30% lên 656 tỷ đồng.

Trên thị trường chứng khoán, cổ phiếu OIL ghi nhận biến động mạnh từ đầu năm 2026. Thị giá từng tăng từ vùng khoảng 12.000 đồng/cổ phiếu lên gần 24.500 đồng/cổ phiếu vào đầu tháng 3, tương đương mức tăng hơn 100%. Tuy nhiên, sau đó áp lực chốt lời gia tăng khiến cổ phiếu giảm mạnh, có thời điểm lùi về vùng 13.500–14.000 đồng/cổ phiếu.
Bước sang tháng 4, cổ phiếu này chuyển sang trạng thái đi ngang, tích lũy quanh vùng 14.000–15.000 đồng/cổ phiếu, với thanh khoản suy giảm so với giai đoạn tăng nóng trước đó. Kết thúc phiên giao dịch ngày 20/4, thị giá OIL dừng ở khoảng 14.700 đồng/cổ phiếu, cho thấy xu hướng tích lũy ngắn hạn vẫn đang chiếm ưu thế.
Nguồn: https://kinhtechungkhoan.vn/pvoil-kinh-doanh-ra-sao-truoc-khi-bi-xu-phat-vi-vi-pham-du-tru-xang-dau-1442561.html
